詳情介紹:
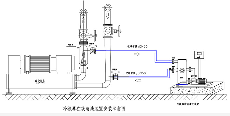
在冷卻水循環管路上,加裝由發球器、收球器、控制器等管路系統組成的旁路,通過發球器膠球泵將膠球注入冷凝器內,在系統自有壓力的作用下,對冷凝器銅管內壁的污垢進行自動清洗,在出水口端由收球器將膠球濾回至發球器,形成一次完整的清洗循環。通過控制系統可設定清洗頻率,實現自動在線清洗功能,使冷凝器銅管內壁始終處于清潔狀態,提高了換熱效率,并降低了能耗,從而達到節約能源的目的。
安裝示意:
設備尺寸:

膠球清洗裝置發貨前












